Раніше ми щомісяця ділилися з вами оновленнями платформи і продуктів. А тепер щоквартально розповідатимемо вам про ключові зміни, які впливають на роботу команд, аналітику, контроль лідів, ефективність комунікацій і продажі. В першому кварталі 2026 ми оновили логіку оплати – перейшли на тарифи, щоб ваші витрати були більш передбачуваними, посилили Ringostat Smart Phone як основний робочий інструмент менеджера, додали нові аналітичні звіти по комунікаціях, дали більше контролю над AI-аналітикою та розширили можливості інтеграцій із CRM. В результаті – менше ручної роботи, більше прозорості в даних і зручніший контроль усіх процесів, пов’язаних із дзвінками та клієнтськими зверненнями.
- Нові тарифи та зрозуміліше керування продуктами в Ringostat
- Ringostat Smart Phone став зручнішим для щоденної роботи команди
- AI-аналітика стала прозорішою: витрати, логіка аналізу, оплата
- Оновлена картка дзвінка: зручно працювати з деталями розмови
- Нові аналітичні звіти Ringostat
- Інтеграції з CRM стали гнучкішими: більше контролю, більше даних, менше ручної роботи
- Новий рівень автоматизації: Ringostat AI VoiceBot
- Висновок
Нові тарифи та зрозуміліше керування продуктами в Ringostat
За останні роки платформа суттєво виросла: з’явилося більше інструментів, сценаріїв використання, окремих функцій. Стара модель із розрізненими нарахуваннями стала складною, як для розуміння, так і для управління. Тому ми перейшли до нової логіки тарифів і спростили сам процес роботи з ними.
Ми переглянули не лише сам білінг, а й підхід до того, як кожен користувач взаємодіє з продуктами в Ringostat.
Нова сторінка вибору та зміни тарифів
Тепер ключові можливості Ringostat об’єднані в кілька зрозумілих тарифних планів: Basic, Pro та Corporate. Це дозволяє не збирати функціонал з окремих «запчастин», а одразу працювати з готовими наборами інструментів під різні задачі бізнесу.
Керувати тарифами можна в особистому кабінеті. Вибір і зміна тарифу стали простішими: ви одразу бачите, які можливості доступні в вашому плані, і як вони впливають на роботу команди.
Додатково ми оновили логіку пакетів хвилин. Раніше, якщо пакет вимикався через використання чи нестачу коштів, його вартість не враховувалась у поточному інвойсі — списання відбувалося лише в дату автопродовження. Тепер логіка працює інакше: якщо пакет хвилин закінчився раніше, ніж настав час автопродовження, його вартість одразу додається до інвойсу. Після оплати пакет автоматично активується знову без очікування дати автопродовження. Це дозволяє уникати пауз у роботі сервісу і робить витрати більш передбачуваними.
«Чистіший» інтерфейс особистого кабінету: неактивні продукти не відволікають
Ще одна важлива зміна – логіка відображення продуктів в інтерфейсі особистого кабінету. Якщо певний продукт не активний на вашому проєкті, відповідні розділи більше не створюють зайвого шуму: вони блокуються в меню, щоб не плутати і не відволікати вас.
Що це дає вам
Оновлення покращують ваш досвід роботи з платформою Ringostat:
- простіше адмініструвати проєкт;
- зручніше керувати підключеними можливостями;
- менше плутанини з тарифами, продуктами та доступами;
- легше планувати витрати й розуміти, за що саме ви платите.
Ми перейшли від моделі «набір окремих функцій» до більш цілісного підходу, коли Ringostat працює як єдина система для комунікації, аналітики та контролю продажів.
Ringostat Smart Phone став зручнішим для щоденної роботи команди
Ми суттєво прокачали Ringostat Smart Phone як основний інструмент роботи менеджера. Фокус на стабільності, швидкості роботи, а головне – на сценаріях вашої реальної щоденної роботи: коли потрібно швидко відповісти клієнту, не втратити звернення, не перемикатися між десятком вкладок.
Швидша реакція на вхідні дзвінки без зайвих перемикань
Тепер десктопний додаток дозволяє прийняти чи відхилити дзвінок прямо з push-сповіщення, не відкриваючи застосунок. Це мінус одна зайва дія в момент, коли кожна секунда важлива.
Для користувачів десктопних додатків додали ще й кастомні гарячі клавіші для керування дзвінками. Якщо у вас інтенсивний потік звернень, ви можете працювати з дзвінками на турбо швидкості, не відволікаючись від основної роботи.
Краще керування статусами співробітників
Ми спростили контроль доступності менеджерів. У меню користувача тепер відображається інформація про співробітника і там же доступне керування статусами.

Також ми посилили логіку статусів на мобільних. Cтатуси співробітників (online/offline) і раніше існували, але система фактично їх не враховувала.
- Тепер застосунок передає реальний статус мобільного співробітника, система його перевіряє і використовує в роботі. Завдяки цьому мобільні співробітники коректно відображаються у звітах в реальному часі та враховуються при розподілі дзвінків у черзі;
- Застосунок автоматично змінює статус залежно від наявності з’єднання: якщо на момент вхідного дзвінка немає інтернету, співробітник переводиться в статус «Не турбувати»;
- Менеджер отримує сповіщення, коли з’єднання відновлено, і після режиму «Не турбувати» він автоматично повертається в статус online. Вручну перемикатися не потрібно.
Керівникам та колегам легше розуміти, хто реально доступний для прийому дзвінків, а не просто «онлайн у системі». Це також забезпечує коректне відображення мобільних співробітників у звітах реального часу.
Також ми доопрацювали сценарії обробки дзвінків залежно від статусу менеджера. Тепер навіть якщо співробітник не в статусі «Доступний», виклики не губляться, а обробляються відповідно до налаштувань, наприклад, переадресовуються на інших співробітників або потрапляють в чергу.
Месенджери й SMS стали зручнішими для навігації
Комунікації всередині застосунку стали більш структурованими. Ми оновили інтерфейс розділу Месенджери – тепер тут є три вкладки: «Всі», «SMS» та «Ringostat Чат». Ви можете швидше знаходити потрібний діалог і не губитеся в потоці повідомлень.

Також зʼявилася можливість повторно відкрити закритий діалог прямо з журналу повідомлень і повернути в роботу. Це мінус випадки, коли клієнт «загубився».
Стабільна робота додатка
Ми також посилили стабільність роботи додатка в різних умовах: при навантаженні, нестабільному інтернеті, великій кількості контактів.
Застосунок поводиться передбачувано там, де раніше були ризики. Зокрема, краще тримає навантаження в складних умовах, як нестабільне зʼєдання. Він швидше обробляє великі бази контактів. Додаток чудово підходить для команд, які працюють в русі чи користуються одночасно різними пристроями.
AI-аналітика стала прозорішою: витрати, логіка аналізу, оплата
У поточному кварталі ми сфокусувалися на тому, щоб AI-аналітика була не лише корисною, а й зрозумілою для бізнесу, щоб ви могли чітко контролювати:
- які дзвінки аналізуються;
- скільки саме ви витрачаєте на AI;
- чому система працює саме так, а не інакше.
Нова модель оплати AI-аналітики – за робочі місця
Ми оновили підхід до білінгу AI-аналітики, щоб зробити витрати більш передбачуваними і зрозумілими для бізнесу. Тепер оплата прив’язана до кількості користувачів, які працюють з AI-аналітикою. Це дозволяє простіше планувати бюджет і масштабувати використання інструменту разом із командою. Без прив’язки до обсягу дзвінків.
Більше контролю над тим, які дзвінки аналізує AI
Ми додали параметр «Розумна фільтрація дзвінків». Він дозволяє вам самим визначати, чи має AI спочатку перевіряти розмови на релевантність до вашого проєкту, перш ніж їх аналізувати.
Якщо фільтрація увімкнена, AI оцінює, чи стосується дзвінок вашого бізнесу, спираючись на контекст, який ви задали для аналітики. Скажімо, випадкові розмови штучний інтелект не аналізуватиме. Якщо фільтр вимкнений, система аналізує всі дзвінки без додаткової перевірки на релевантність.
Так ви краще контролюєте обсяг аналізу і можете точніше підлаштувати AI під ваші процеси.

Також ми розширили налаштування профілю АІ – додали можливість обирати шаблони оцінки AI-дзвінків під різні бізнес-моделі: B2B, B2C, Support або Універсальний. Так ви можете:
- підвищити точність AI-оцінок, оскільки шаблони адаптовані під реальні сценарії спілкування;
- надавати релевантні рекомендації для покращення роботи менеджерів.

Стало зрозуміло, чому окремі дзвінки не були проаналізовані
Ще одна важлива зміна – прозорість. Раніше, якщо дзвінок не потрапляв у AI-аналіз, це виглядало як «щось не спрацювало». Тепер у картці дзвінка відображається причина, чому AI не зробив аналіз. Наприклад, система покаже, що:
- транскрипція була неякісною;
- дзвінок визнано нерелевантним для проєкту.
AI перестає виглядати як «чорна скринька», а ви бачите не просто відсутність результату, а конкретні причини.
Що це дає вам
Всі оновлення мовної аналітики спрямовані на те, щоб AI-аналітика була керованою частиною ваших процесів, яку можна підлаштувати під конкретні задачі бізнесу, а також ви могли:
- простіше планувати бюджет і контролювати витрати на AI;
- розуміти, за що саме ви платите;
- контролювати те, які дзвінки аналізуються і навіщо;
- мати вищий рівень довіри до AI, бо його логіка стала прозорою.
Оновлена картка дзвінка: зручно працювати з деталями розмови
У першому кварталі ми завершили перехід на нову картку дзвінка як основний інтерфейс для вашої роботи з розмовами. Вона використовується в журналі дзвінків, в звіті про пропущені необроблені виклики, а також отримала повноцінну мобільну версію.
Тепер вам простіше працювати з деталями дзвінка в різних контекстах без зайвих переходів і плутанини.
Нова картка дзвінка
Нова картка відкривається за замовчуванням замість старої. Інтерфейс став сучаснішим і зрозумілішим, а сама логіка роботи більш послідовною. Тепер одна й та сама картка використовується в різних частинах платформи, тому вам не потрібно щоразу звикати до нового екрану.

Більше корисної інформації в одному місці
У картці з’явилося більше важливого контексту для аналізу дзвінка. Зокрема, до інформаційної панелі додали ПІБ співробітника, тож вам простіше одразу зрозуміти, хто саме обробляв звернення. Це прискорює контроль якості комунікації і допомагає швидше розібратися в ситуації без додаткових переходів.

Ми також зробили роботу із записами розмов більш передбачуваною. Якщо аудіозапис ще конвертується, система прямо показує це в картці дзвінка. Тому ви бачите, що відбувається, і не сприймаєте затримку як помилку чи збій.
Картка адаптована під мобільні пристрої
Ми реалізували мобільну версію картки дзвінка. Тепер з телефона також можна переглядати не лише базову інформацію, а й повні дані про дзвінок: деталі, AI-аналіз, інформацію про клієнта, відвідування і транскрипцію.
Це особливо корисно для керівників і менеджерів, які хочуть навіть «на ходу» перевіряти комунікації та повертатися до розмов не лише з десктопа.
Що це дає вам
Оновлена картка дзвінка спрощує щоденну роботу з розмовами і допомагає:
- швидко знаходити потрібну інформацію по дзвінкам;
- зручніше працювати із записами та деталями без зайвих дій;
- повноцінно аналізувати розмови не лише з комп’ютера, а й зі смартфона.
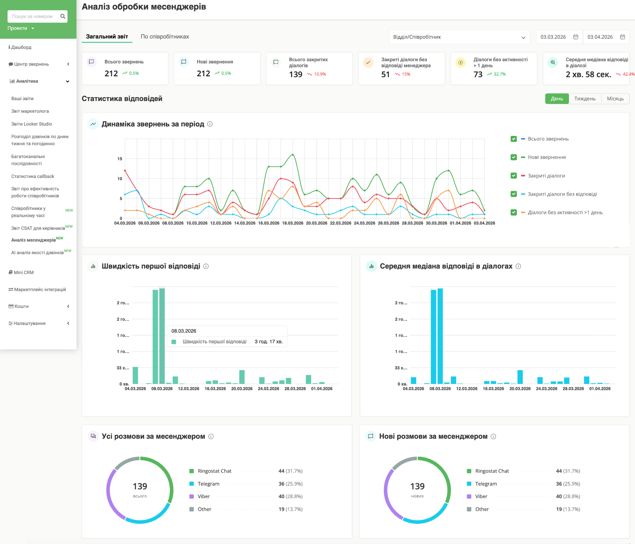
Нові аналітичні звіти Ringostat
Дашборд ефективності месенджерів
Телефонія — це лише частина взаємодії з клієнтом. Багато звернень переходить у месенджери, але довгий час вони залишалися «сліпою зоною» в аналітиці. Тепер у Ringostat з’явився окремий дашборд ефективності по месенджерах. Це єдиний звіт, який показує, що відбувається у всіх текстових каналах комунікації.
На одному екрані можна побачити:
- скільки нових звернень надійшло і яку частку вони складають у загальному потоці;
- який відсоток діалогів команда реально доводить до завершення;
- медіанний час першої відповіді менеджера;
- медіанний час до закриття діалогу;
- кількість втрачених звернень — коли діалог закрили, але менеджер жодного разу не відповів.
Це той самий контроль якості, який раніше був тільки для дзвінків, але тепер є ще і для месенджерів.

Дашборд AI-аналізу якості дзвінків
Новий дашборд AI-аналізу якості дзвінків закриває ключову задачу керівника — контроль якості роботи менеджерів без ручного прослуховування розмов. Це інструмент для керівників відділів продажів, підтримки та супервайзерів, який дає швидке розуміння, що відбувається з комунікацією в команді.
У дашборді ви бачите:
- загальну ефективність роботи менеджерів і середню оцінку дзвінків;
- динаміку задоволеності клієнтів;
- розподіл дзвінків за якістю: від сильних до проблемних;
- окремо – дзвінки, які потребують уваги керівника, навіть якщо вони формально не провальні;
- покриття AI-аналізом: яку частину дзвінків система реально проаналізувала.
Доступний аналіз етапів розмови: система показує, на яких саме частинах діалогу менеджери просідають, а де працюють добре. Ви не просто бачите проблему, а розумієте причину.
Також дашборд включає аналіз настрою клієнтів і менеджерів у розмовах — у зрозумілій моделі (позитивний, нейтральний, негативний), що допомагає швидко оцінити загальний тон комунікації.

На другій вкладці звіту доступна деталізація по кожному співробітнику:

Можна порівнювати ефективність менеджерів, бачити їхні сильні та слабкі сторони і швидко знаходити дзвінки, які потребують розбору.
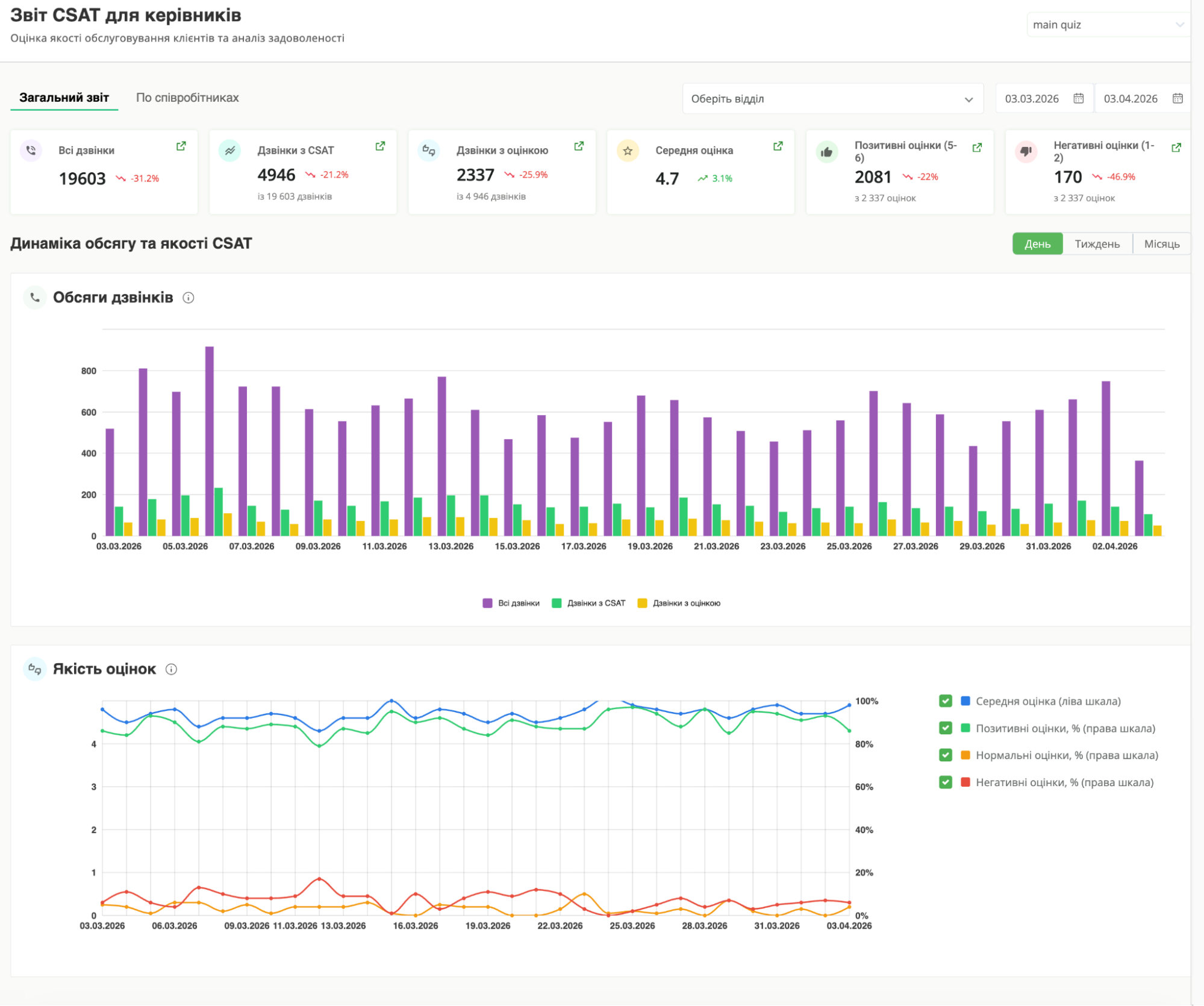
Дашборд CSAT
Ще один важливий звіт у розділі Аналітика – дашборд CSAT, який дає швидке розуміння, як клієнти оцінюють вашу комунікацію.
Дані для нього формуються автоматично через CSAT-опитування після дзвінків, які ви також можете запускати в Ringostat. Після завершення розмови клієнт отримує коротке голосове запрошення оцінити якість обслуговування за шкалою. Оцінки збираються в єдину статистику і одразу відображаються в дашборді. Ви отримуєте «живий» фідбек від клієнтів прямо після взаємодії — без додаткових дій з боку команди.
Дашборд CSAT працює як high-level індикатор якості обслуговування: він показує загальну картину задоволеності клієнтів і дозволяє швидко помітити проблемні зони.

Але ключова цінність – у зв’язці з іншими інструментами. CSAT показує, що пішло не так, а далі ви одразу переходите до конкретних дзвінків та AI-аналізу, щоб зрозуміти причину.
Зручна робота з новими дашбордами: від метрики до конкретного дзвінка — в один клік
Раніше робота з якістю обслуговування виглядала так: керівник бачить проблему в дашборді → йде в журнал дзвінків → вручну налаштовує фільтри → тільки після цього знаходить потрібні кейси. Тепер цей ланцюжок скорочено до одного кліку.
Зараз в дашбордах CSAT та AI-аналізу з’явився швидкий перехід до деталей:
- натискаєте на показник, наприклад, дзвінки з низьким CSAT;
- система одразу відкриває журнал дзвінків з уже застосованими фільтрами.
Це скорочує ваш пошук від «щось пішло не так – ходімо розбиратися, що саме?» до «ось конкретний дзвінок». Це робить вашу роботу з якістю значно швидшою і ефективнішою, без довгих ручних налаштувань і втрати контексту по дорозі.
Інтеграції з CRM стали гнучкішими: більше контролю, більше даних, менше ручної роботи
В першому кварталі ми суттєво прокачали інтеграції з CRM. Головна зміна — тепер Ringostat не просто передає звернення в CRM, а допомагає точніше визначати, кому вони мають потрапити, і з яким набором даних. Це особливо важливо для команд, де ліди надходять із різних номерів, сторінок сайту, сценаріїв дзвінків.
Більше контролю над тим, кому дістанеться лід
Раніше всі «нічийні» звернення, наприклад, пропущені дзвінки, автоматично за замовчуванням передавалися старшому менеджеру. Це працювало, але не завжди відповідало реальному процесу продажів. А часом створювало перекоси в навантаженні.
Тепер у налаштуваннях інтеграцій можна не лише вказати дефолтного старшого менеджера, а й створити окремі правила для різних сценаріїв. Наприклад, призначати окремих відповідальних менеджерів під різні умови чи напрямки залежно від:
- статусу пропущеного дзвінка;
- номера, на який телефонував клієнт;
- сторінки сайту, з якої він звернувся;
- схеми переадресації.
Налаштовані правила мають вищий пріоритет, ніж старший менеджер за замовчуванням. Якщо звернення підпадає під одну з умов, ліди будуть автоматично розподілятися, залежно від джерела чи сценарію, а не падати в один «кошик».
Маршрутизація стала ближчою до реальних сценаріїв продажів
Ця логіка особливо корисна для пропущених вхідних дзвінків і звернень із сайту, тобто в тих сценаріях, де часто втрачаються ліди чи сповільнюється робота з ними.
Наприклад, тепер можна налаштувати, щоб:
- пропущені дзвінки на певний номер ішли старшому менеджеру;
- звернення з конкретного лендингу потрапляли до вибраного співробітника;
- для окремих схем переадресації призначався конкретний відповідальний менеджер, і якщо правило спрацьовує, сутність в CRM створюється саме на нього.
Причому для сторінок сайту перевірка працює не лише за точною адресою, а й за частиною URL.
У CRM передається більше даних про дзвінок
Раніше в CRM передавалась лише частина даних, переважно тих, що доступні до дзвінка. Тепер система передає повніший контекст, включно з даними після розмови. Це означає, що в CRM з’являється не просто інформація про звернення, а й:
- результат дзвінка;
- якість комунікації;
- контекст роботи менеджера.
CRM можна використовувати не лише для обліку лідів, а й для аналізу продажів і контролю якості.
Більше готових інтеграцій і швидке підключення
Ми розширили маркетплейс інтеграцій у Ringostat. Зʼявилися нові готові інтеграції з CRM:
- RO App;
- Amploo CRM;
- JuristCRM;
- Integrica;
- Uspacy.
А також інтеграції з нішевими та галузевими рішеннями:
- Міністерство Ремонту;
- Carbook;
- Navkolo;
- Sitniks;
- Sendpulse.
Підключення Ringostat до вашої поточної системи роботи з лідами стає простішим і швидшим, і Ringostat легко вбудовується у вашу поточну CRM-екосистему.
Інтеграції стали ще стабільнішими в щоденній роботі
Ми доопрацювали логіку роботи інтеграцій – те, що зазвичай не видно на першому екрані, але напряму впливає на стабільність процесів.
Зокрема, додали контроль при зміні ключових налаштувань. Наприклад, якщо співробітник призначений як старший менеджер за замовчуванням, його не можна видалити без оновлення налаштувань інтеграції. Раніше це було можливо, і така дія могла залишити інтеграцію в некоректному стані.
Водночас, інші зміни в проєкті, наприклад, видалення номерів, як і раніше, не ламають логіку роботи. Система коректно обробляє такі сценарії без впливу на створення сутностей у CRM.
Додатково попрацювали над якістю даних, які потрапляють у CRM. Зокрема, номери телефонів тепер можуть передаватися в міжнародному форматі з «+», а якщо номер в неповному форматі — система приводить його до правильного вигляду. Це зменшує ризик дублювань, помилок і хаосу в CRM, особливо якщо команда працює з міжнародними зверненнями або кількома ринками.
Що це дає вам
Інтеграції з CRM працюють як повноцінний механізм керування зверненнями:
- ліди точніше розподіляються між відповідальними;
- менше ризиків втратити звернення без менеджера;
- у CRM потрапляє більше контексту про дзвінок;
- база стає чистішою, дані – коректнішими;
- нові інтеграції простіше підключати і швидше запускати в роботу.
Новий рівень автоматизації: Ringostat AI VoiceBot
В цьому кварталі ми вийшли за межі класичної телефонії та аналітики, і почали рух в бік повної автоматизації комунікації. Від «ми фіксуємо і аналізуємо дзвінки» до «ми робимо замість вас частину ваших дзвінків».
Ringostat VoiceBot — це новий продукт, який дозволяє автоматизувати масові дзвінки клієнтам: від простого інформування до повноцінної взаємодії та збору відповідей.
Це відповідь на одну з найболючіших проблем у продажах і підтримці: занадто багато часу команда витрачає на однотипні дзвінки, які не створюють додаткової цінності, але критично важливі для процесу. Підтвердження замовлень, нагадування, повідомлення про доставку, опитування – все це забирає години роботи менеджерів щодня. VoiceBot бере ці задачі на себе і може автоматизувати до 90% таких сценаріїв, виконуючи тисячі дзвінків без участі людини.
Але ключова цінність не лише в економії часу.
VoiceBot допоможе бізнесу вирішувати системні проблеми, які складно закрити вручну. Наприклад, коли компанія не встигає обробити всі звернення, бот може швидко обдзвонити всю базу і, за потреби, перевести клієнта на менеджера. Або коли немає регулярного фідбеку – автоматично запускати опитування і збирати результати без навантаження на команду.
Те саме з масовими повідомленнями: зміни доставки, нагадування про оплату чи запис. Замість ручної роботи це можна масштабувати на тисячі клієнтів за один запуск. Бізнес отримує не лише автоматизацію, а й відчутне зниження витрат на кол-центр.

Від «робоколу» до повноцінного AI-агента
VoiceBot підтримує різні рівні складності сценаріїв. На базовому рівні це інформаційні дзвінки — наприклад, нагадування чи повідомлення. Далі — інтерактивні опитування, де клієнт взаємодіє через кнопки.
Наступний рівень — AI VoiceBot: розмовний агент, який може вести діалог із клієнтом:
- відповідати на запитання;
- підтримувати природну розмову;
- приймати рішення під час дзвінка;
- працювати на основі інструкцій і знань компанії.
Ми додали real time моделі, які ведуть діалог у реальному часі з природною швидкістю відповіді, близькою до людської. Завдяки цьому ви зможете будувати живу і природну взаємодію з клієнтом, а не просто відтворювати заскриптовані сценарії.
Окремий напрямок, який ми зараз розвиваємо — поєднання VoiceBot з AI-аналітикою. Якщо раніше масові дзвінки давали вам лише сирі результати – відповіді клієнтів, оцінки чи записи розмов – то тепер їх також можна одразу автоматично аналізувати.
Наприклад, у сценаріях з опитуваннями клієнти часто дають розгорнуті відповіді голосом. Вам не треба вручну переглядати десятки чи сотні таких дзвінків, система одразу передасть все в AI-аналітику, яка:
- виявить повторювані патерни у відповідях;
- підсвітить ключові проблеми, які озвучують клієнти;
- сформує узагальнену картину без ручного аналізу.
Фактично це означає, що весь цикл, від дзвінка до інсайтів, може працювати без участі команди. AI не лише комунікує з клієнтами, а й сам аналізує результати, залишаючи вам уже готові висновки для прийняття рішень.
Як це працює?
Запуск VoiceBot – повністю керований процес. Спочатку створюється кампанія і обирається тип сценарію – простий робокол чи AI-бот. Далі налаштовується логіка взаємодії: що саме говорить бот, як реагує на відповіді клієнта і в яких випадках підключає менеджера.
Після цього система запускає дзвінки по базі. Базу можна завантажити через CSV або передати через webhook. А потім збирає результати, які будуть вам доступні в аналітиці.
Ми фокусуємось на тому, щоб запуск VoiceBot займав не тижні, а дні. Базовий сценарій можна розгорнути швидко, без складної розробки і довгого впровадження.
Масштабування без обмежень
VoiceBot одразу розрахований на масові сценарії. Один канал може обробляти до 1200 дзвінків на день. В базовому пакеті доступно кілька каналів, які можна масштабувати залежно від задачі. Ви зможете працювати з великими базами контактів без розширення команди.
Для кого це актуально
Найбільший ефект VoiceBot дає в B2C-сегменті – там, де є великий обсяг клієнтських контактів і регулярна комунікація. Зокрема:
- e-commerce і доставка;
- клініки та сервісні компанії;
- банки та фінансові сервіси;
- онлайн-платформи.
Особливо відчутним буде для вас ефект, коли база починається від кількох сотень контактів і вище, оптимально – від 500 до 20 000+ контактів.
Висновок
Ringostat поступово закриває весь контур роботи з клієнтом, від першого звернення до аналізу якості та автоматизації комунікації. Ми працюємо над тим, щоб у вас було менше ручної роботи, менше втрат лідів, натомість краще контрольовані процесів і зрозумілі дані.

